专注于给您优质的用户体验
2020-01-02
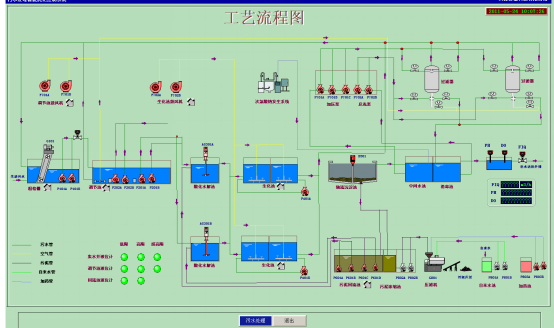
【概要描述】天津京滨工业园污水处理厂处理规模0.7万m3/d,主要处理对象为工业园区生活污水、工业废水,我公司在该项目自控设计中采用西门子S7-300PLC控制系统,对污水处理系统中各种设备、仪器仪表等在运行过程中的状态参数进行实时监测,为操作人员提供直观形象的动态数据画面,实现了稳定可靠的数据传输,为污水厂的良好运行提供有力技术保障。
【概要描述】天津京滨工业园污水处理厂处理规模0.7万m3/d,主要处理对象为工业园区生活污水、工业废水,我公司在该项目自控设计中采用西门子S7-300PLC控制系统,对污水处理系统中各种设备、仪器仪表等在运行过程中的状态参数进行实时监测,为操作人员提供直观形象的动态数据画面,实现了稳定可靠的数据传输,为污水厂的良好运行提供有力技术保障。
天津京滨工业园污水处理厂处理规模0.7万m3/d,主要处理对象为工业园区生活污水、工业废水,我公司在该项目自控设计中采用西门子S7-300PLC控制系统,对污水处理系统中各种设备、仪器仪表等在运行过程中的状态参数进行实时监测,为操作人员提供直观形象的动态数据画面,实现了稳定可靠的数据传输,为污水厂的良好运行提供有力技术保障。


扫二维码用手机看